快速裝車系統找哪家_快速裝車系統供應商
該信息來自:快速裝車系統供應商 作者:快速裝車系統供應商 發表時間:2019-12-07 09:06:41 瀏覽量:1028
快速裝車系統找哪家?市場上好的、優質的快速定量裝車系統,快速裝車系統供應商,定量裝車系統廠家推薦深奧圖(Autower)4008789055,快速裝車系統供應商,定量裝車系統廠家深奧圖提供火車自動裝車系統,汽車快速裝車系統,找快速裝車系統,欲知快速裝車系統多少錢與獲取快速定量裝車系統解決方案與報價請聯系快速(智能)定量裝車系統廠家推薦深奧圖。

快速裝車系統找哪家
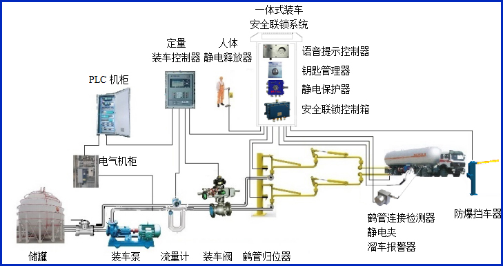
快速裝車系統找哪家?快速(智能)定量裝車系統廠家推薦深奧圖(Autower)提供的火車自動裝車系統,汽車快速裝車系統主要應用在哪些鄰域?快速(智能)定量裝車系統廠家推薦深奧圖(Autower)快速定量裝車系統廣泛應用于煉油廠、化工廠及一些中小型油庫,裝車系統作業十分頻繁。提高裝車速度、精度和安全性,防止冒罐、靜電接地等現象一直是影響裝車作業的重要因素。是在分析石化企業裝車需要、總結國內外先進經驗和教訓的基礎上,開發的定量裝車系統,可滿足各種小鶴管汽車和火車定量裝車需要。
深奧圖(Autower)快速定量裝車系統由哪些重要部分組成?其快速裝車系統現場控制部分和遠程管理部分組成,現場控制部分使用AWZ型定量裝車控制儀對現場儀表進行采集和控制,遠程管理部分使用工業計算機進行集中管理,兩部分通過RS485總線連接,構成集散式定量裝車系統。操作人員即可在現場進行參數設定、操作和監視,又可集中在調度室進行遠程監控和管理,實現管控一體化。

快速定量裝車系統,快速裝車系統找哪家,快速裝車系統供應商
其快速定量裝車系統結構合理,功能齊全,開單銷售、提貨、裝車到出庫、核算、報表,每一個環節都可以有相應的功能支持;系統出錯自快速定量裝車報警,操作自動記錄,既可有效防止事故發生,又能防止操作上的人為作弊,使操作和管理更完善,其定量裝車控制器、定量裝車儀。
快速裝車系統找哪家?找快速定量裝車系統、定量裝車系統認準品牌快速裝車系統廠家深奧圖專業供應“危化品智能儲運系統”的成套設備及優質產品,并竭誠為您提供汽車火車自動裝車系統,汽車快速裝車系統,快速定量裝車系統解決方案與報價以及完善的售前、售中和售后服務及專業技術咨詢。








